Analisi DeFi con DefiLlama
DefiLlama è una piattaforma indispensabile per ogni investitore in criptovalute. La marea di dati gratuiti e aggiornati è infatti il punto di partenza per l’analisi di un progetto, sia esso piccolo o già strutturato e famoso.
La blockchain è un ambiente aperto, nel senso che chiunque può consultare transazioni, importi, wallet coinvolti e via dicendo.
Questo procedimento è però più facile a dirsi che a farsi. Uno strumento come DefiLlama aggrega l’enorme mole di dati, la elabora e la presenta in modo che sia di rapida e semplice consultazione. L’utente può quindi concentrarsi da subito sulle cose realmente importanti.
La piattaforma che andremo a scoprire è un punto di riferimento nell’ambiente DeFi. Siamo pressoché certi che chiunque abbia consultato almeno una volta i grafici e i dati proposti.
Essendoci davvero tante informazioni, talvolta DefiLlama può risultare un po’ ostico da comprendere. Eccoci quindi con questo approfondimento pensato proprio per esplorarne le principali funzioni.
Anche se ormai lo sappiamo, iniziamo l’articolo scoprendo che cos’è DefiLlama, per poi addentrarci nelle varie sezioni.
Nota di partenza: se il sito crea confusione, utilizzare la barra di ricerca posizionata nella parte superiore dello schermo. In questo modo, troveremo facilmente il protocollo, dato, tool o altro che stiamo cercando su DeFiLlama!
Indice
Che cos'è DefiLlama?
DefiLlama è una piattaforma di analisi blockchain, concentrata su DeFi e relativi protocolli (DApp).
Alla data di scrittura sono disponibili i dati di oltre 140 network tra layer 0, layer 1 e layer 2. Tra questi siamo liberi di spaziare da giganti come Ethereum, Polygon e Cronos, fino a realtà più piccole come Stellar (XLM).
DefiLlama è un ottimo punto di partenza per svolgere analisi più o meno approfondite sul panorama DeFi, su una specifica chain o su un singolo protocollo di nostro interesse.
Il portale non dispone però di numeri super specifici. Qui troveremo infatti i dati fondamentali, dopodiché starà a noi andare più nel dettaglio. Per questo motivo, esso si presta bene per essere consultato in combinazione ad altre realtà ben note. Giusto così: a ogni servizio corrisponde una specifica competenza.
Nei prossimi paragrafi scopriremo le funzioni proposte da alcune delle singole voci del menu. Prima però dedichiamo qualche riga a impostazioni e social.
Sulle prime, non c’è alcuna pagina dedicata. In fondo al menu troveremo due icone, raffiguranti sole e luna, tramite cui modificare le combinazioni di colore del portale. Non troveremo altro con cui poter fare gli smanettoni.
Quanto ai social, il team di Defi Lama è piuttosto attivo su Twitter, dove sono stati superati i 120mila followers.
Presente anche il canale Discord, decisamente meno denso di partecipanti ma comunque utile per chi cercasse delle informazioni particolari.
Per chi avesse le competenze, la voce API Docs contiene tutti i riferimenti per riportare su un proprio sito internet le informazioni di DefiLlama. Infine, i più temerari possono premere su Download Data. Maneggiare con cautela: la mole di dati potrebbe causare un gran mal di testa!
"DefiLlama è qualcosa di irrinunciabile per chi opera nella finanza decentralizzata"
Chains: monitoraggio blockchain
Tutto parte dal sito defillama.com. Ad accoglierci ci sarà la pagina Home con tutti i dati relativi alla situazione generale della finanza decentralizzata.
Dal menu posizionato a sinistra potremo selezionare la visualizzazione di nostro interesse:
- Metrics: per visualizzare protocolli, chain e via dicendo, con tantissimi dati a disposizione.
- Tools: una vasta gamma di strumenti personalizzabili e integrabili in base alle proprie esigenze.
- Pricing: se la versione free non dovesse bastare, è possibile sottoscrivere un abbonamento a pagamento (Pro o API).
- Custom dashboards: dashboard personalizzate e molto specifiche, perfette per particolari necessità.
In base alla scelta appena compiuta, il menu si adatterà. Potremo poi aprire pagine riservate a determinate informazioni. Qualsiasi sia il nostro intento, probabilmente troveremo ciò che stiamo cercando.
DefiLlama è un ottimo portale, ricco di dati ma talvolta un po’ confusionario. In ogni caso, in pochi minuti si è a proprio agio, non preoccuparti.
Link diretti ai protocolli DeFi
Già nella home troveremo un elenco contenente tutti i protocolli DeFi tracciati da DefiLlama.
Cliccando sopra una voce saremo rimandati al relativo sito ufficiale. Questa funzione è perfetta per evitare truffe. Infatti, cercando su Google il nome di una piattaforma di finanza decentralizzata potremmo imbatterci in portali scam. Cadendo nel tranello e approvando una transazione nel wallet, ecco che lasceremmo le nostre criptovalute alla mercé dei malintenzionati che si celano dietro al sito fittizio.
Per evitare questo rischio basta una semplice accortezza: salvare i protocolli DeFi che utilizziamo nei preferiti del nostro browser, evitando di cercarli su Google e altri motori di ricerca. Oppure essere certi che il link del risultato sia quello corretto.
In alternativa, la sezione Directory di DefiLlama è indicata per raggiungere in totale tranquillità qualsiasi portale.
"Attenzione alle truffe: mai cliccare sui risultati di Google senza essere certi che il link sia corretto"
Liquidations DefiLlama
Sul portale è consultabile anche una sezione dedicata alle liquidazioni. Queste misurazioni rappresentano un ulteriore spunto per svolgere una ricerca il più precisa possibile.
Diamo sempre un’occhiata ai vari dati disponibili, anche se sembrano inutili per la nostra situazione. Sempre meglio abbondare che ritrovarsi in difficoltà in seguito.
Airdrops crypto di DefiLlama
Ammettiamolo: una delle conquiste più belle è quella di prendere un bell’airdrop, magari di un token che risulterà performante nel tempo. Non c’è niente di meglio che avere diritto a un po’ di free money (ok, forse un 10X è più gradito…).
DefiLlama propone dei dati relativi anche agli airdrop crypto. Attenzione però perché non si tratta né di un calendario né di un insieme di informazioni su airdrop futuri e/o già in corso.
Riportando quanto scritto sul sito, qui troveremo dei “tokenless protocols that may airdrop”, cioè dei protocolli DeFi privi di token che potrebbero airdropparne in futuro. Nessuna certezza, intendiamoci. Però la storia ci insegna che spesso una piattaforma di finanza decentralizzata il suo token lo crea eccome.
Gli airdrop crypto sono generalmente indirizzati a coloro che in precedenza hanno già impiegato quel determinato portale. Di fatto, il team ringrazia i vecchi clienti con una quantità variabile del token appena pubblicato.
L’airdrop potrebbe spettare anche a nuovi utenti, incentivandone la partecipazione. Se siamo a caccia di opportunità, questa funzione di Defi Lama sarà molto gradita.
Resta da fare una raccomandazione: molti dei protocolli in elenco sono nuovissimi. Attenzione quindi a utilizzarli perché la rischiosità è parecchio elevata. Valutiamo quindi con cura se il gioco vale la candela.
Piattaforme DeFi e relativi fork
Chi investe e opera nella DeFi crypto conosce bene la pratica del fork.
Molti protocolli DeFi sono open source, il che significa che il codice è liberamente consultabile, modificabile e duplicabile. Da questa caratteristica nasce quindi il fork, cioè la pratica di prendere una piattaforma già esistente, modificarla più o meno marcatamente e pubblicarla sotto un altro nome.
Il celebre exchange decentralizzato Uniswap è la realtà più forkata. Tra i suoi “figli” compaiono nomi come PancakeSwap, SushiSwap e VVS Finance.
La pratica del fork non coinvolge solo i DEX. Il portale di lending Compound occupa infatti il secondo posto in questa speciale classifica che potremmo chiamare “I più copiati”.
Non pensiamo però che forkare un protocollo significhi imitare in senso dispregiativo. Trattandosi di portali open source, questo modo di fare è assolutamente normale.
Al tempo stesso però non mancano gli scontri, soprattutto tra protocolli che vivono sulla stessa blockchain. Fu il caso di SushiSwap e del vampire attack ai danni di Uniswap. Per chi non lo sapesse, il vampire attack mira tramite vari incentivi a “succhiare” la liquidità depositata su un altro protocollo, di fatto danneggiandolo.
Un fork può nascere sulla medesima blockchain, dando appunto vita a possibili scontri. Oppure, il protocollo forkato può operare su un altro network. Abbiamo menzionato VVS Finance: nato da Uniswap, esso però opera su Cronos Chain, il famoso network creato da Crypto.com. In questo modo, nessuno pesta i piedi all’altro.
Tornando a DefiLlama, è possibile visualizzare “chi è fork di chi”.
Questa funzione è molto interessante ma anche decisamente utile. Sapendo che un portale è forkato da un altro, possiamo indagare sulle eventuali criticità che potrebbe aver ereditato. Ad esempio, vedendo che il protocollo AAA deriva da BBB, con quest’ultimo noto per aver subito vari exploit, ce ne guarderemmo bene dall’investirci.
Top Protocols Defi Lama
In Top Protocols scopriremo quali sono le piattaforme DeFi dotate di maggior liquidità in quel preciso momento.
Troveremo una tabella di cui ogni riga rappresenta una blockchain. Le colonne saranno invece dedicate alla tipologia di piattaforma (CDP, Liquid Staking, DEX, Lending e via dicendo).
Sarà quindi molto facile capire quale sia la più grande piattaforma di lending su Ethereum, così come il principale bridge di Fantom.
Come diverse altre funzionalità, anche questa ha sia un valore puramente informativo che un’utilità propria.
Se nel primo caso i più curiosi troveranno ciò che cercano, nel secondo si otterrà una fotografia immediata della situazione. Potremo individuare con un’occhiata i trend del momento così come l’andamento delle piattaforme più longeve.
Dati, dati e ancora dati: DefiLlama è davvero il paradiso degli appassionati di finanza decentralizzata.
Dettagli di un protocollo su DefiLlama
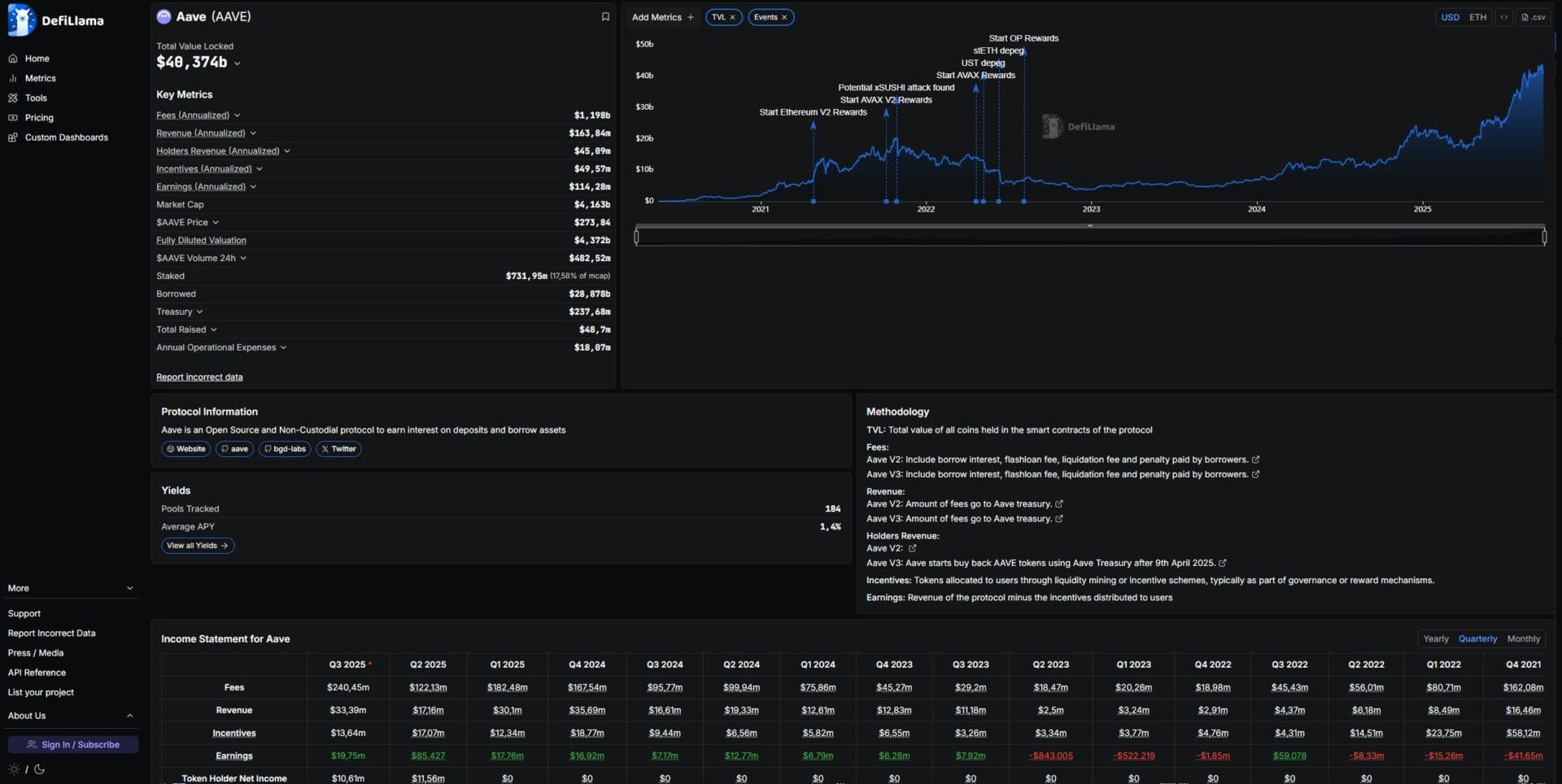
Fingiamo di aver cercato Uniswap nella barra di ricerca, oppure di aver cliccato sopra il suo nome in uno degli elenchi sparsi per il sito.
La schermata che si presenterà davanti ai nostri occhi è visibile nell’immagine in fondo al paragrafo. Vediamo quali voci la compongono.
Prima di tutto il grafico. Grazie a esso potremo farci subito un’idea dell’andamento della liquidità depositata nel corso del tempo. Sono inoltre marcati eventi particolarmente rilevanti che hanno in qualche modo avuto un impatto.
Subito alla sinistra vedremo il Total Value Locked del momento, nonché la sua ripartizione sulle varie blockchain supportate (ovviamente se il protocollo è pubblicato su più network).
Scendendo troveremo alcune informazioni fra cui una breve descrizione della realtà e la sua categoria. Nel caso di Uniswap, esso è collocato in Dexes, cioè fra gli exchange decentralizzati.
Non solo: di rilevante importanza anche la voce Audits, nonché il/i numero/i di contratto di token e coin legate al protocollo in questione.
Altra cosa da sottolineare il link Website, altra via per evitare di incappare in siti scam dopo ricerche su Google & compagnia. Lo ripetiamo: mai cercare una piattaforma DeFi sui motori di ricerca.
DefiLlama: ultime considerazioni
DefiLlama è una delle nostre certezze quando si tratta di analizzare singoli protocolli o l’intero ambiente DeFi.
Piccola nota: chi cercasse la quotazione di criptovalute resterà deluso. Questo sito non analizza alcun andamento dei prezzi, non è il suo obiettivo.
I dati proposti sono affidabili e perfetti per svolgere tutte le ricerche del caso. Tuttavia, per essere davvero specifici dovremo abbinare questo portale ad altri; tra questi, Dune Analytics è uno dei nomi più conosciuti e apprezzati.
Se poi vuoi fare proprio sul serio, Nansen è il non plus ultra quando si tratta di analisi. Il costo non è indifferente ma le funzionalità raggiungono livelli estremi di specificità e precisione.
Siamo andati troppo in fretta? Vorresti partire dalle basi? Ecco il primo episodio del nostro Corso di DeFi. Esplora la nostra piattaforma di formazione TCG Learn per scoprire tutti i corsi a disposizione.
